Appterix erleichtert
sichere Authentifizierung
Automatisieren Sie das Management Ihrer YubiKeys und sichern Sie Zugangsdaten mit dem Appterix Passwort Manager.
Phishing-Resistenz
Phishing und Brute-Force-Angriffe bedrohen täglich Ihre Unternehmensdaten. Die Lösung ist starke Multi-Faktor-Authentifizierung (MFA) mittels YubiKey.
Die Herausforderung: Ohne zentrales Management ist die Verwaltung, Verteilung und Konfiguration vieler Hardware-Keys zeitaufwändig und komplex.
- Kein Überblick über ausgegebene YubiKeys?
- Manuelle PIV-Verwaltung kostet Zeit?
- Schnelle Hilfe beim Verlust von YubiKeys?
Die Appterix Lösung
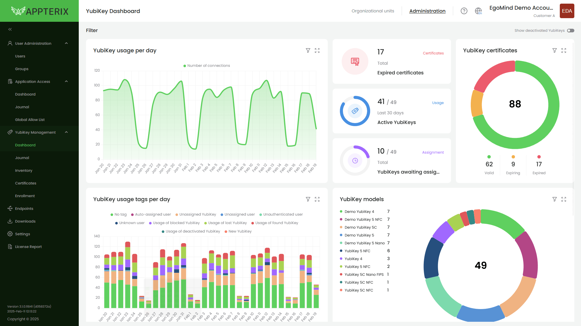
Appterix YubiKey Management zentralisiert den gesamten Lebenszyklus Ihrer MFA-Token. Von der automatisierten Zuweisung bis zur Sperrung bei Verlust – alles in einer Oberfläche.
Optional: Appterix Passwort Manager
Für die sichere Ablage von Management Keys und PINs.
Appterix
Password Manager
Nicht alle Anwendungen unterstützen Hardware-Token.
Für diese gibt es den Appterix Passwort Manager. Er bietet eine sichere Ablage für Passwörter, PINs und Bankdaten – strikt getrennt nach privaten und geschäftlichen Daten.
Schon gewusst?
Den FIDO2 PIN, sowie PIV PIN, PUK und den Management Key Ihrer YubiKeys, sowie das Passwort und Passphrase Ihrer IronKey von Kingston Technology können Sie sicher direkt im Appterix Passwort Manager erstellen und speichern. So schließen Sie die Sicherheitslücke bei der Verwaltung der Token-Secrets.
Testen Sie Appterix
noch heute ...
Überzeugen Sie sich selbst von der einfachen Verwaltung. Wir richten Ihnen gerne einen eigenen Mandanten in unserer SaaS-Umgebung ein.
Später entscheiden Sie: SaaS, Managed Service oder On-Premise.
Kontaktieren Sie uns!
Weitere Informationen zu Appterix: https://appterix.eu
Um ein optimales Erlebnis zu bieten, verwenden wir Technologien wie Cookies, um Geräteinformationen zu speichern und/oder darauf zuzugreifen. Wenn diesen Technologien zugestimmt wird, können wir Daten wie das Surfverhalten oder eindeutige IDs auf dieser Website verarbeiten. Wenn die Zustimmung nicht erteilt oder zurückgezogen wird, können bestimmte Merkmale und Funktionen beeinträchtigt werden.